1. 梁与柱的连接
1.1 梁与柱刚性连接的构造,形式有三种。
(1)梁翼缘、腹板与柱均为全熔透焊接,即全焊接节点;
(2)梁翼缘与柱全熔透焊接,梁腹板与柱螺栓连接,即栓焊混合节点;
(3)梁翼缘、腹板与柱均为螺栓连接,即全栓接节点;
上图为三种梁柱刚性连接节点
1.2 梁与柱刚性连接的构造
(1)工字形梁与工字形柱或箱形柱刚性连接的细部构造:
上图为梁与柱刚性连接细部构造
(2)工字形柱和箱形柱通过带悬臂梁段与框架梁连接时,构造措施有两种:
a、悬臂梁与梁栓焊混合节点;
b、悬臂梁与梁全栓接节点。
上图为柱带悬臂梁段与梁连接
梁与柱刚性连接时,按抗震设防的结构,柱在梁翼缘上下各500mm的节点范围内,柱翼缘与柱腹板间或箱形柱壁板间的组合焊缝,应采用全熔透坡口焊缝。
1.3 改进梁与柱刚性连接抗震性能的构造措施
对于有抗震性能要求的梁柱刚性连接,在遭遇罕见强烈地震时,应在构造上保证钢梁破坏先于节点破坏,保证梁柱节点的安全,即“强柱弱梁、强节点弱构件”的设计原则。
(1)骨形连接
骨形连接是通过削弱钢梁来保护梁柱节点。这种骨形连接在日本比较流行。
上图为骨形连接
(2)楔形盖板连接
在不降低梁的强度和刚度的前提下,通过梁端翼缘加焊楔形盖板,增强梁柱节点


上图为几种常见的梁端翼缘加焊楔形盖板做法
(3)外连式加劲板连接
对于箱型或圆形截面柱与梁刚性连接,除了采用骨形连接、楔形盖板之外,还可采用外连式加劲板连接,节点强度明显大于钢梁强度。
1.4 工字形截面柱在弱轴与主梁刚性连接
当工字形截面柱在弱轴方向与主梁刚性连接时,应在主梁翼缘对应位置设置柱水平加劲肋,在梁高范围内设置柱的竖向连接板,其厚度应分别与梁翼缘和腹板厚度相同。柱水平加劲肋与柱翼缘和腹板均为全熔透坡口焊缝,竖向连接板与柱腹板连接为角焊缝。主梁与柱的现场连接如图所示。

上图为工字形柱弱轴与主梁刚性连接
1.5 梁柱节点域的加强工字形
由上下水平加劲肋和柱翼缘所包围的柱腹板简称为节点域。在周边弯矩和剪力的作用下,当节点域的厚度不满足规范公式的计算要求时,应将节点域的柱腹板局部加厚或加焊贴板。
上图为节点域周边的内力
上图为节点域的加厚
1.6 梁与柱的铰接连接
梁与柱的铰接连接分为:仅梁腹板连接、仅梁翼缘连接:



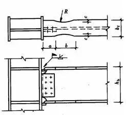
1.7 不等高梁柱连接
当柱两侧的梁不等高时,应按两侧梁的高差分别考虑。当梁高差大于150mm时,应在两侧梁翼缘高度的分别设置加劲板;当梁高差小于150mm时,应将梁高较小的梁端做成变截面,变截面坡度小于1:3,或者设置倾斜的加劲板。
上图为不等高梁柱连接节点
2. 各种截面柱的拼接连接
2.1 工字形截面柱的拼接接头
柱的拼接节点一般都是刚接节点,柱拼接接头应位于框架节点塑性区以外,一般宜在框架梁上方1.3m左右。考虑运输方便及吊装条件等因素,柱的安装单元一般采用两层或三层一根,长度12m以下。根据设计和施工的具体条件,柱的拼接可采取焊接或高强度螺栓连接。
非抗震设计时的焊缝连接,可采用部分熔透焊缝,坡口焊缝的有效深度不宜小于板厚度的1/2。有抗震设防要求的焊缝连接,应采用全熔透坡口焊缝。
翼缘一般为全熔透坡口焊接,腹板可为高强度螺栓连接,当柱腹板采用焊接时,上柱腹板开K形坡口,要求焊透。箱形截面柱的拼接接头应全部采用焊接,为便于全截面熔透。
栓焊 全焊

2.2 箱形柱的焊接接头
高层钢结构中的箱形柱与下部型钢混凝土中的十字形柱相连时,应考虑截面形式变化处力的传递平顺。箱形柱的一部分力应通过栓钉传递给混凝土,另一部分力传递给下面的十字形柱,如下图所示。两种截面的连接处,十字形柱的腹板应伸入箱形柱内,形成两种截面的过渡段。伸入长度应不小于柱宽加200mm,即L≥B+200mm,过渡段截面呈田字形。过渡段在主梁下并靠紧主梁。
两种截面的接头处上下均应设置焊接栓钉,栓钉的间距和列距在过渡段内宜采用150mm,不大于200mm,沿十字形柱全高不大于300mm。
型钢混凝土中十字形柱的拼接接头,因十字形截面中的腹板采用高强度螺栓连接施工比较困难,翼缘和腹板均宜采用焊接。

2.3 变截面柱的拼接
柱需要变截面时,一般采用柱截面高度不变,仅改变翼缘厚度的方法。若需要改变柱截面高度时,柱的变截面段应由工厂完成,并尽量避开梁柱连接节点。对边柱可采用有偏心的做法,不影响挂外墙板,但应考虑上下柱偏心产生的附加弯矩,对中柱可采用无偏心的做法。柱的变截面处均应设置水平加劲肋或横隔板。
上图是变截面工字形柱的拼接
对于小截面的轧制方管或圆管,还可采用贯通式水平加劲隔板拼接,如下图所示。

3. 各种截面梁的拼接连接

4. 次梁与主梁的连接
次梁与主梁的连接通常设计为铰接,主梁作为次梁的支座,次梁可视作简支梁。其拼接形式如下图所示,次梁腹板与主梁的竖向加劲板用高强度螺栓连接(图a、b),当次梁内力和截面较小时,也可直接与主梁腹板连接(图c)。
当次梁跨数较多,跨度、荷载较大时,次梁与主梁的连接宜设计为刚接,此时次梁可视作连续梁,这样可以减少次梁的挠度,节约钢材。次梁与主梁的刚接形式如下图所示。

5. 主梁的侧向隅撑
按抗震设计的框架梁,在梁可能出现塑性铰处(通常距柱轴线1/8~1/10梁跨处),梁上下翼缘均应设置侧向偶撑。侧向隅撑可按轴心受压构件计算,并应满足长细比要求。

6. 梁腹板开孔的补强
当因管道穿过需要在梁腹板上开孔时,应根据孔的位置和大小确定是否对梁进行补强。当圆孔直径小于或等于1/3梁高,且孔洞间距大于3倍孔径,并避免在梁端1/8跨度范围内开孔时,可不予补强。
当因开孔需要补强时,弯矩由梁翼缘承担,剪力由孔口截面的腹板和孔洞周围的补强板共同承担。圆形孔的补强可采用套管、环形补强板或在梁腹板上加焊V形加劲肋等措施予以补强,如图下所示。
梁腹板上开矩形孔时,对腹板的抗剪影响较大,应在洞口周边设置加劲板,其纵向加劲板伸过洞口的长度不小于矩形孔的高度,加劲肋的宽度为梁翼缘宽度的1/2,厚度与腹板相同,如下图所示。
素材来源:钢结构设计